Memperkenalkan integrasi Lark + TikTok: pantau performa iklan TikTok Anda!
Lark membantu Anda lebih memahami pelanggan Anda dan apa yang mereka butuhkan.
Lark membantu Anda lebih memahami pelanggan Anda dan apa yang mereka butuhkan.
Lark adalah alat kolaborasi all-in-one yang powerful, dengan fitur chat, email, dokumen, dan database dalam satu aplikasi. Salah satu fitur Lark, yaitu Base, merupakan database tanpa coding (no-code) yang memungkinkan pemilik bisnis, manajer pemasaran, pimpinan penjualan, dan lainnya untuk membuat dashboard yang dipersonalisasi.
Baik untuk memantau performa kampanye pemasaran, data pendapatan, maupun informasi leads, Anda dapat melacak berbagai jenis data secara real-time serta membangun workflow otomatis untuk meningkatkan produktivitas dan efisiensi kerja.
Lark Base — lacak data secara real-time, tingkatkan produktivitas dan efisiensi Anda
Analisis kampanye TikTok Ads Anda dengan mudah
Sinkronkan Lark dengan kampanye TikTok Ads Anda dan bandingkan langsung hasil performanya, seperti jumlah pengeluaran, jumlah kunjungan profil, click-through rate (CTR), klik tautan, biaya iklan, dan views profil. Dengan Base, Anda dapat dengan mudah memvisualisasikan data ke dalam grafik garis, diagram batang, dan lainnya.
Lark Base akan secara otomatis menghitung hasil seperti persentase pertumbuhan, total keseluruhan, dan perubahan kuantitatif, sehingga pengguna tidak perlu lagi membuang waktu untuk menghitung angka secara manual. Sebagai marketing leader, CEO, atau social media manager, Anda dapat langsung melihat perbedaan efektivitas antar kampanye untuk memahami apa yang paling menarik bagi pelanggan Anda. Kampanye yang lebih baik, performa bisnis yang lebih optimal.
Mulai lacak performa TikTok Anda hari ini!
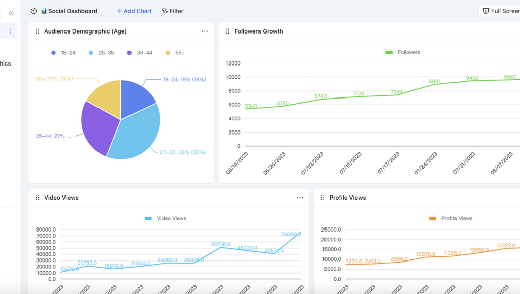
Lacak metrik akun TikTok Anda secara real-time
Dengan menghubungkan Lark ke akun TikTok Anda, lacak berbagai metrik performa media sosial seperti jumlah pengikut, tingkat engagement, dan lainnya—semuanya dalam satu dashboard.
Integrasi ini membantu Anda menyinkronkan metrik sosial langsung ke dalam dashboard Base, sehingga Anda dapat melihat semua data penting kapan saja dan di mana saja, bahkan melalui ponsel saat sedang bepergian. Dengan melacak data dari waktu ke waktu, Anda dapat dengan mudah memahami pola jumlah views maupun pertumbuhan akun—serta mengetahui bagaimana cara meningkatkan performa dan kehadiran profil Anda.
Segera tindak lanjuti leads Anda sekarang juga
Untuk iklan tertentu di TikTok, buat formulir call-to-action yang dapat diisi oleh calon leads Anda, dan dapatkan notifikasi otomatis di chat setiap kali formulir tersebut diisi.Tidak perlu lagi repot menyaring semua respons secara manual—Base akan mengumpulkan seluruh jawaban dalam satu dashboard dan secara otomatis mengkategorikannya.
Dengan menghubungkan Lark ke TikTok Ads, Anda akan mendapatkan notifikasi langsung di chat Lark setiap kali ada leads yang mengisi formulir iklan TikTok Anda. Dengan begitu, Anda dapat segera menindaklanjuti leads dan mempercepat proses closing penjualan.
Conclusion
Lark dapat membantu Anda dan bisnis Anda dalam menjalankan serta melacak kampanye iklan TikTok secara efektif. Tingkatkan bisnis Anda ke level berikutnya melalui analisis data real-time dan insight yang dapat langsung ditindaklanjuti. Mulai sekarang! 🚀
Ivy Yang
Product Marketing Manager
Ivy Yang is a Product Marketing Manager with experience aligning campaign execution with strategic goals. She shares strong project governance with practical marketing tactics to foster cross-functional teamwork and deliver high-impact launches on time
Lanjutkan membaca

8 Alat Whiteboard Kolaborasi Gratis Terbaik di 2026
Ivy Yang
Product Marketing Manager
10 min read

8 Alat Whiteboard Kolaborasi Gratis Terbaik di 2026
Ivy Yang
Product Marketing Manager
10 min read

8 Alat Whiteboard Kolaborasi Gratis Terbaik di 2026
Ivy Yang
Product Marketing Manager